公司要闻
来源:哈锅之声
浏览量:400
发布时间:2021-12-17日前,由哈电锅炉参与建设的世界参数最高、容量最大的5MWe超临界CO2循环发电试验机组,在华能西安热工院顺利完成72小时试运行,正式投运。该项目的顺利投运得到了中央广播电视总台新闻频道早间新闻节目《朝闻天下》的关注与报道。
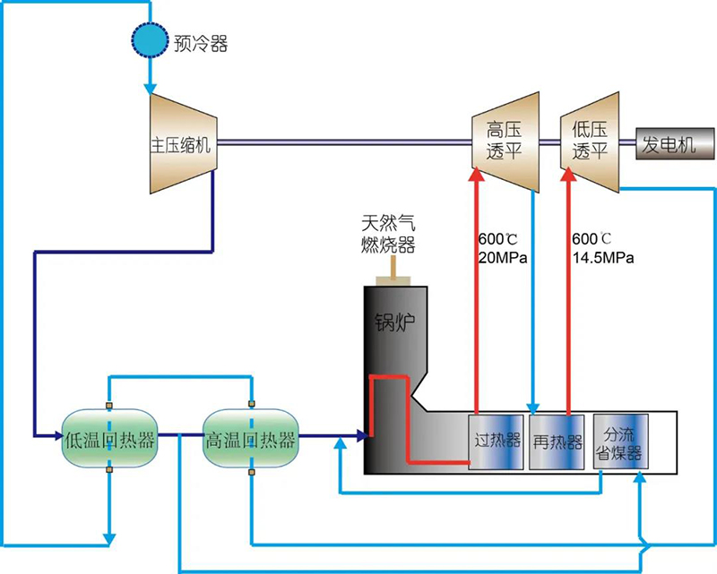
超临界CO2发电是新型高效的发电技术,具备多重先进性。同时,超临界CO2发电系统结构简单紧凑、灵活性更强,可实现热电完全解耦(实现热能和电能相对独立的调度与分配,尤其是在冬季供暖期,可有效降低弃电率,大幅提升发电机组的调峰性能),能够为太阳能、风能等间歇性不稳定可再生能源深度调峰提供有力支撑,符合未来能源体系建设的重大需求。与传统蒸汽朗肯循环相比,哈电锅炉参建的5MWe超临界CO2循环发电试验机组采用了布雷顿循环,在相同参数下,发电效率可提高3%-5%。作为试验平台配套的核心设备之一,由哈电锅炉自主研发制造的超临界CO2锅炉输入热功率接近20MW,受热面内以超临界态CO2为工质,与传统以H2O作为工质的锅炉传热特性相比,在参数上具有大流量、小焓升等特征。超临界CO2锅炉采用了更方便进行现场试验测试的L型布置、一次中间再热、顶置低NOX燃烧器的总体布置结构,深度契合试验平台主要进行循环和设备测试验证的建设目标。

以华能西安热工院5MWe超临界CO2循环发电试验机组项目为依托,哈电锅炉完全自主开发了燃气超临界CO2锅炉,涵盖炉膛选型、炉内燃烧与工质传热耦合计算方法及工质循环动力计算等核心技术,在超临界CO2锅炉研发方面达到世界领先水平,多项设计技术和制造工艺均为国内首次采用。以此为契机,哈电锅炉成功牵头申报国家重点研发计划项目《超临界CO2锅炉质量评价技术体系研究与示范应用》1项,获得黑龙江省优秀青年基金资助项目1项,签订神华国华电力研究院《超临界CO2循环燃煤锅炉关键技术研究与初步设计》合同1项。哈电锅炉内部初步形成了以材料检验、设计制造、质量控制、运行监测为重点的超临界CO2锅炉研发体系,实现了国内首台超临界CO2锅炉从设计、制造到应用全流程覆盖,填补了国内超临界CO2锅炉设计制造领域的空白。
目前,哈电锅炉正以更大容量超临界CO2发电锅炉技术研发为突破口,逐步将超临界CO2发电设备大型化和商业化,提升我国火力发电厂效率和深度调峰能力,助力中国能源结构转型升级,为实现“碳达峰、碳中和”目标贡献哈锅智慧和力量。







